Grafana dashboards¶
Installation¶
Exact Grafana and Infinity version requirements have not been fully explored, but the dashboard has been tested with Grafana v9.4.13 and Infinity 2.12.1.
Infinity data source¶
The dashboards require the Infinity data source plugin to be installed. This is necessary to use data from the API into the dashboards.
The plugin then needs to be configured. The URL will be provided using a variable in the dashboard. However, the localDB URL (e.g. https://itk-pariscluster-regionaldb.ijclab.in2p3.fr) needs to be added to the list of allowed hosts, as shown below.
Importing dashboards¶
The source for dashboards is available from Grafana.com (see links below) and can be imported into Grafana.
Dashboards¶
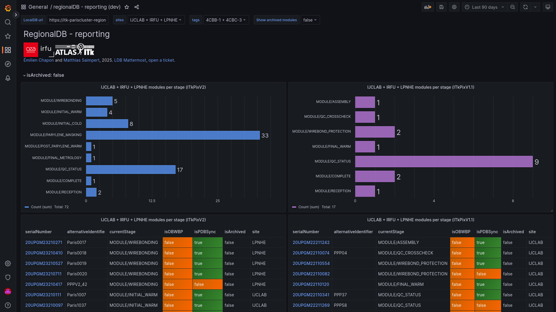
Reporting¶
https://grafana.com/grafana/dashboards/23818-atlas-itk-pixel-module-reporting/
Overview¶
The dashboard summarises information about the modules currently being tested at given site(s).
Installation¶
Import the JSON available from https://grafana.com/grafana/dashboards/23818-atlas-itk-pixel-module-reporting/.
Configuration¶
- LocalDB URL (e.g.
https://itk-pariscluster-regionaldb.ijclab.in2p3.fr:5000/localdb/) - Sites (drop-down list automatically retrieved from localDB, using the
/sites/endpoint of the API) - Tags (drop-down list automatically retrieved from localDB, using the
/sites/<site:string>/tagsendpoint of the API) - Show archived modules (for the top four panels)
- Time range for Grafana (for the "modules in boxes" panel)
Panels¶
- Modules per stage: 4 panels
- top left: number of histograms per stage at the requested sites, for ITkPixV2 modules.
- top right: number of histograms per stage at the requested sites, for ITkPixV1.1 modules.
- bottom left: details per module at the requested sites, for ITkPixV2 modules.
- serial number
- alternative ID
- current stage
- OBWBP
- status
- PDB sync status
- archival status
- site
- bottom right: details per module at the requested sites, for ITkPixV1.1 modules.
- Note: only L2 modules (which serial number starts with
20UPGM2) are displayed for now.
- Modules in boxes: timeline of module and stage for each box ("tags" provided in the corresponding variable), built from the tag which can be passed from YARR scans (
scanConsole) or QC test uploads frommqdbt.
Caveats¶
- “Good practices” with your localdb required
- all incoming modules at your institute needs to be shipped to you in PDB. PDB shipment needs to be collected and then module pulled in your localdb before anything else
- all tests should be performed with an optional tag parameter indicating the setup where the module is (YARR scans, QC tests)
- all outgoing modules should be "archived" in your localdb when they leave your institute
- If your share your localDB within your cluster, in the instructions above "institute" becomes "cluster"
- Caveats specific to the module timeline
- only the timestamp of the scan upload is used
- horizontal bars have therefore an open end unless the setup is used to test another module





